BTC/HKD+1.14%
ETH/HKD+1.36%
LTC/HKD+3.4%
ADA/HKD+1.81%
SOL/HKD-0.51%
XRP/HKD+0.88%Web3通過區塊鏈技術為用戶拿回了數據與資產主權,讓用戶自己管理自己的信息與財產,同時也讓用戶進入了黑森林。在CodeisLaw的Web3世界中,與各種合約交互是用戶的基本動作,但沒有開發背景的普通用戶難以識別惡意嵌入合約代碼里的漏洞,極易遭受財產損失。01C端用戶典型安全問題
錯誤授權:用戶在與dapp交互時通常需要進行合約授權,某些惡意地址會發起轉移資產的授權請求,若用戶點擊授權,則資產可以被直接轉走;機制改動:合約開發者可通過一系列手段更改代幣機制,進行增發、銷毀、改變交易稅等操作;貔貅合約:用戶的買賣行為被限制,常見方式為自由買入,對賣出進行限制。02十大避坑工具
針對以上問題,我們整理了十大避坑工具,幫助Web3用戶守護好自己的資產和賬戶。以下工具除了Harpie在發生追回財產事件時需要付0.01ETH的固定費用,以及MistTrack在一個月免費試用期后需要付費訂閱,其他工具均為免費。
   
Ripple戰略運營副總裁:日本已經做好了在Web3領域引領世界的準備:7月30日消息,Ripple戰略運營副總裁Emi Yoshikawa發推表示,對于她們這些在美國加密行業工作的人來說,很難想象總統和高級政府官員在 Web3會議上發表主題演講,但本周在日本的WebX會議上,岸田首相發表了講話,展示了政府對 Web3 的持續和加強支持,并將其定位為新型資本主義的驅動力,經濟產業大臣西村討論了政府重新致力于為區塊鏈打造行業友好型商業環境的承諾。世界應該知道日本已經做好了在 Web3 領域引領世界的準備。[2023/7/30 16:06:48]
2.1合約風險掃描
Go+Security官網:https://gopluslabs.io/StaySafu官網:https://app.staysafu.org/TokenSniffer官網:https://tokensniffer.com/2.1.1功能與使用場景功能:檢測合約地址風險,快速獲得簡易審計報告。使用場景:在與某個dApp交互、或在dex上輸入地址購買長尾代幣時,如不確定其智能合約是否存在漏洞及其他風險,可在以上工具的掃描功能中輸入要交互的智能合約地址,查看風險檢測結果。
Web3游戲平臺NAGA計劃6月上線,已提供多鏈游戲庫:5月25日消息,Web3 游戲平臺 NAGA 計劃 6 月上線,已提供開放的多鏈游戲庫,支持 10 條公鏈,收錄 3000 多款游戲,包括鏈上游戲數據分析、Web3 游戲成就系統、內置游戲 NFT 市場、提供游戲市場的 Launchpad,并正計劃上線 Bitcoin Ordinals NFT 權益 Pass 卡。[2023/5/25 10:39:18]
   
2.1.2項目對比支持公鏈
   
安全能力
   
Web3數據中心聚合器Edgevana集成Aptos網絡:金色財經報道,專注于Web3的裸機數據中心聚合器和技術提供商Edgevana宣布已集成Aptos生態系統。通過利用 Edgevana 的一鍵式部署市場, Aptos參與者可以啟動全節點和索引器節點,所有這些都完全去中心化。
該計劃旨在為參與者提供一種易于使用、可靠的方式來運行完整節點和索引器節點。對于希望創建下一代互聯網的建設者和運營商,計劃候補名單現已開放。[2023/3/22 13:18:22]
項目背景
   
綜合點評Go+Security:覆蓋的公鏈最多,且涵蓋的風險指標更多,可更加全面了解潛在風險Tokensiffer:同樣有較多覆蓋指標,同時每個指標有詳細解釋,可以更加深入理解風險點StaySafu:風險指標和支持公鏈較少2.2錢包防釣魚插件
SBF:香港最可能成為亞洲Web3中心:10月31日消息,FTX首席執行官SBF在香港金融科技周網絡研討會上表示,香港可能會成為亞洲Web3、區塊鏈和加密貨幣中心。SBF表示,從全球范圍內來看,巴哈馬和迪拜都很有可能成為加密中心,但是在亞洲,可以用于判斷的趨勢并不明顯。SBF補充道,雖然新加坡、韓國釜山都有可能,但是我認為香港的可能性最大。[2022/10/31 12:01:21]
ScamSniffer官網:https://scamsniffer.ioPocketUniverse官網:https://www.pocketuniverse.app/2.2.1功能與使用場景功能:下載安裝插件后當連接錢包發起交互時,安全插件會對交互邏輯進行掃描,并彈窗告知安全掃描結果,提示風險。使用場景:某些釣魚合約會通過空投等方式引導用戶授權簽名,當用戶收到陌生空投想變現時,發起的交互將會被識別,并告知用戶交互風險程度。
   
Web3社交媒體平臺Parler完成1600萬美元B輪融資,資方信息暫未披露:9月18日消息,Web3社交媒體平臺Parler宣布完成1600萬美元B輪融資,投資方信息暫未披露,該公司迄今融資總額已達5600萬美元。
Parler還宣布收購私有云公司Dynascale Inc.并將公司重組為Parlement Technologies,Inc.,Parlement Technologies,Inc.將作為社交媒體平臺Parler、基于Solana的NFT市場DeepRedSky、以及全資子公司Dynascale Inc.的母公司運營。
此前報道,Parler于2021年將業務拓展到Web3和NFT市場,之后在今年三月推出NFT市場DeepRedSky并發行了美國前總統特朗普相關的NFT系列Official Crypto Trump Club。[2022/9/18 7:04:02]
2.2.2項目對比支持錢包:均為MetaMask安全能力
   
項目背景
   
綜合點評:該類工具較為同質化,隨著用戶積累,該類項目可以積累更多風險數據,提升安全能力。2.3鏈上實時監控
Forta官網:https://forta.org功能:監控智能合約地址和錢包地址的狀態變化,并發送狀態至郵箱、Slack、Discord等通訊軟件。使用場景:用戶向Forta輸入想監控的地址,并留下通知方式,便可以獲得實時的鏈上動態,不用實時連接錢包或查看某需要關注的合約地址。
   
   
支持公鏈:以太坊、Polygon、BSC、Avalanche、Optimism、Fantom、Arbitrum。項目背景:Forta由OpenZeppelin孵化,在2021年10月獲得A16z領投的2300w美金融資,其他投資方包括CoinbaseVentures、TrueVentures、OpenZeppelin等。2.4授權查看與取消
Revoke官網:https://revoke.cash/Approved.zone官網:https://approved.zone/2.4.1功能與使用場景功能:查看授權的NFT和Token,可以取消授權使用場景:許多釣魚智能合約會通過各種場景引導用戶授權自己的簽名,某些授權可能會涉及財產轉移,資產有隨時被轉走的風險,通過該類工具,用戶可以查看自己進行了哪些授權,并可以取消授權
   
2.4.2項目對比支持公鏈
   
項目背景:暫無其他信息綜合點評:該類工具較為同質化,支持公鏈更多的產品更方便使用。2.5鏈上防火墻
Harpie官網:https://harpie.io功能:對資產的交易進行限制,用戶可以提前設置受信任的網絡、應用或朋友的地址,如果有資產被轉到受信任地址之外的地址,Harpie會在執行過程中阻止交易。使用場景:當用戶想進一步降低資產被轉移的風險時,可通過Harpie選擇要保護的資產,并設置該資產可以轉移的白名單地址,當該資產被轉向白名單之外的地址時,交易會被阻斷。
   
支持公鏈:以太坊項目背景:2022年9月底,Harpie完成450萬美元種子輪融資,DragonflyCapital領投,CoinbaseVentures和OpenSea等參投2.6鏈上安全數據分析
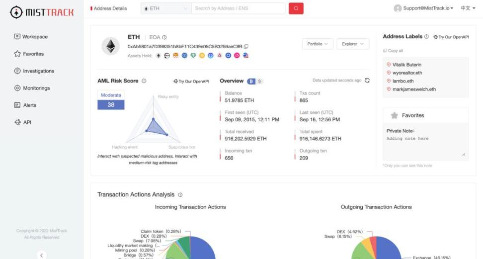
MistTrack官網:https://misttrack.io功能:分析目標錢包地址的關聯交易、資金流向等鏈上信息,綜合評估地址風險,同時也能監控某地址,獲得狀態變化推送。使用場景:可以分析自己地址的相關信息,查看是否與風險地址交互過,分析潛在的安全隱患;在發生財產損失后,對損失財產轉入地址進行查看,分析被攻擊的方式,吸取教訓。
   
支持公鏈:以太坊、BSC、Polygon、Avalanche、Tron、IoTeX項目背景:該項目是由慢霧科技推出的C端安全產品03總結
對于剛加入Web3世界的新人來說,安裝防釣魚錢包插件是十分必要的,能夠讓新人充分意識到潛在的風險,從入門就建立好安全意識。對于更加熟悉web3世界的「老韭菜」,在沖項目前,也應該先掃描項目風險冷靜一下,避免被割得不明不白。最后,愿我們在Web3黑森林里安全生存,收獲滿滿!原地址
作者|秦曉峰編輯|郝方舟出品|Odaily星球日報 一、整體概述 以太坊核心開發人員在上周四的AllCoreDevelopers會議上敲定了網絡下一個硬分叉的一部分,稱為“上海”.
1900/1/1 0:00:00在NFT領域,版稅成為了繞不開的大熱話題。在很長一段時間內,大家都采用與OpenSea相似的版稅規則,即由買家支付項目方或創作者設定的版稅,此舉可以讓創作者既能獲得NFT作品的初級銷售收入又能獲.
1900/1/1 0:00:00ChatGPT是個啥?ChatGPT是個啥? 近期,OpenAI發布了ChatGPT,是一個可以對話的方式進行交互的模型,因為它的智能化,得到了很多用戶的歡迎.
1900/1/1 0:00:00熊市漫漫,熱點分散。在缺乏明確投資機會的當下,本著“寧可錯付gas,不能放過大毛”的原則,我將視線與精力投向了優質項目交互,說不定還能提前發現下一價值標的,是吧.
1900/1/1 0:00:002022年12月15日,由AlibabaCloud聯合Odaily星球日報共同主辦的「Web3.0CloudDay@Singapore2022」攜手行業頂級資本與優質生態合作伙伴等重磅嘉賓齊聚新.
1900/1/1 0:00:0011月4日,木頭姐CathieWood的ARK方舟投資發布了10月份的比特幣月報。比特幣近期維持在較小范圍內波動,在這里徘徊越久,向上或向下突破的能量越大。以下是PANews對該月報的翻譯.
1900/1/1 0:00:00